制冷冷水機組由三個相互關聯的系統組成:制冷劑循環系統、水循環系統、電器自控系統。
	  一、制冷劑循環系統:
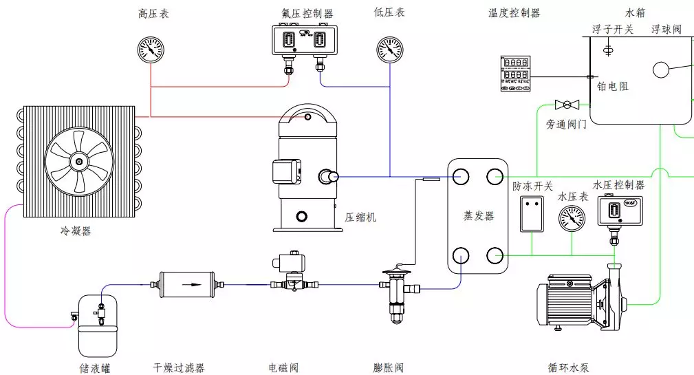
	  蒸發器中的液態制冷劑吸收水中的熱量并開始蒸發,液態制冷劑亦完全蒸發變為氣態后被壓縮機吸入并壓縮,氣態制冷劑通過冷凝器吸收熱量,凝結成液體,通過熱力膨脹閥(或毛細管)節流后變成低溫低壓制冷劑進入蒸發器,完成制冷劑循環過程。

	  二、制冷系統基本組成 :
	  壓縮機:壓縮機是制冷系統中的核心部件,作用是將輸入的電能轉化為機械能,壓縮制冷劑。
	  冷凝器:在制冷過程中冷凝器起著輸出熱能并使制冷劑得以冷凝的作用。從制冷壓縮機排出的高壓過熱蒸氣進入冷凝器后,將其從蒸發器和制冷壓縮機中以及在管道內所吸收的熱量都傳遞給周圍介質(水或空氣)帶走;制冷劑高壓過熱蒸氣重新凝結成液體。
	  貯液器:貯液器安裝在冷凝器之后,與冷凝器的排液管是直接連通的。冷凝器的制冷劑液體應暢通無阻地流入貯液器內,這樣就可以充分利用冷凝器的冷卻面積。另一方面,當蒸發器的熱負荷變化時,制冷劑液體的需要量也隨之變化,那時,貯液器便起到調劑和貯存制冷劑的作用。
	  干燥過濾器:在制冷循環中必須預防水分和污物(油污、鐵屑、銅屑)等進入,如果系統中的水分未排除干凈,當制冷劑通過節流閥(熱力膨脹閥或毛細管)時,因壓力及溫度的下降有時水分會凝固成冰,使通道阻塞,影響制冷裝置的正常運作。
	  熱力膨脹閥:熱力膨脹閥在制冷系統中既是流量的調節閥,又是節流閥,在制冷設備中安裝在干燥過濾器和蒸發器之間,它的感溫包是包扎在蒸發器的出口處。其主要作用是使高壓常溫的制冷劑液體在流經熱力膨脹閥時節流降壓,變為低溫低壓制冷劑濕蒸氣(進入蒸發器,在蒸發器內汽化吸熱,而達到制冷降溫的目的。
	  蒸發器:蒸發器是依靠制冷劑液體的蒸發來吸收被冷卻介質熱量的換熱設備。它在制冷系統中的功能是吸收熱量(或稱輸出冷量)。為了保證蒸發過程能穩定持久的進行,必須不斷的用制冷壓縮機將蒸發的氣體抽走,以保持一定的蒸發壓力。
	  制冷劑:NTC 使用 R22 作為制冷劑。它的作用是攜帶熱量,并在狀態變化時實現吸熱和放熱。
	  3、水循環系統:
	  水循環系統是由水泵將水從水箱抽出到用戶需冷卻的設備,冷凍水將熱量帶走后溫度升高,再回到冷凍水箱中。
	  4、電器自控系統:
	  電器自控系統包括電源部分和自動控制部分。
	  電源部分是通過接觸器,對壓縮機、風扇、水泵等供應電源。
	  自動控制部分包括溫控器、壓力保護、延時器、繼電器、過載保護等相互組合達到根據水溫自動啟動和停止,保護等功能。
	  三、冷水機組的保養:
	  制冷機組壓縮機,是機組中非常關鍵的部件,壓縮機的好壞直接關系到機組的穩定性,因此需要定期保養,常見保養有:
	  1、更換潤滑油
	  制冷機組在長期使用后,潤滑油的油質變差,油內部的雜質和水分增加,所以要定期的觀察和檢查油質。一旦發現問題應及時更換,更換的潤滑油牌號必須符合技術資料。
	  2、更換干燥過濾器
	  干燥過濾器是保證制冷劑進行正常循環的重要部件。由于水與制冷劑互不相溶,如果系統內含有水分,將大大影響機組的運行效率,因此保持系統內部干燥是十分重要的,干燥過濾器內部的濾芯必須定期更換。
	  3、安全閥的校驗
	  冷水機組上的冷凝器和蒸發器均屬于壓力容器,根據規定,要在機組的高壓端即冷凝器本體上安裝安全閥,一旦機組處于非正常的工作環境下時,安全閥可以自動泄壓,以防止高壓可能對人體造成的傷害。所以安全閥的定期校驗對于整臺機組的安全性是十分重要的。
	  4、冷凝器和蒸發器的清洗
	  水冷式冷凝器的冷卻水由于是開式的循環回路,一般采用的自來水經冷卻塔循環使用。當水中的鈣鹽和鎂鹽含量較大時,極易分解和沉積在冷卻水管上而形成水垢,影響傳熱。結垢過厚還會使冷卻水的流通截面縮小,水量減少,冷凝壓力上升。因此,當使用的冷卻水的水質較差時,對冷卻水管每年至少清洗一次,去除管中的水垢及其他污物。清洗冷凝器水管的方法通常有以下兩種:
	  使用專門的清管槍對管子進行清洗。
	  使用專門的清洗劑循環沖洗,或充注在冷卻水中,待24h后再更換溶液,直至洗凈為止。
 